[开源]GPLv3协议,现代化、开源的 Linux 服务器运维管理面板

开源 未结
0 2062
苟哥
苟哥 2023-07-04 09:16

开源板块会介绍最新、实用、有趣的开源应用、软件系统。开源社区中,有非常多好项目未被大家所知,因此我会收集整理优秀开源项目分享给大家。同时建立一个社群和大家探讨开源项目的安装与使用,以及如何基于现有项目开发出更好玩、有趣的功能。希望大家可以一起共建开源新生态!


项目介绍


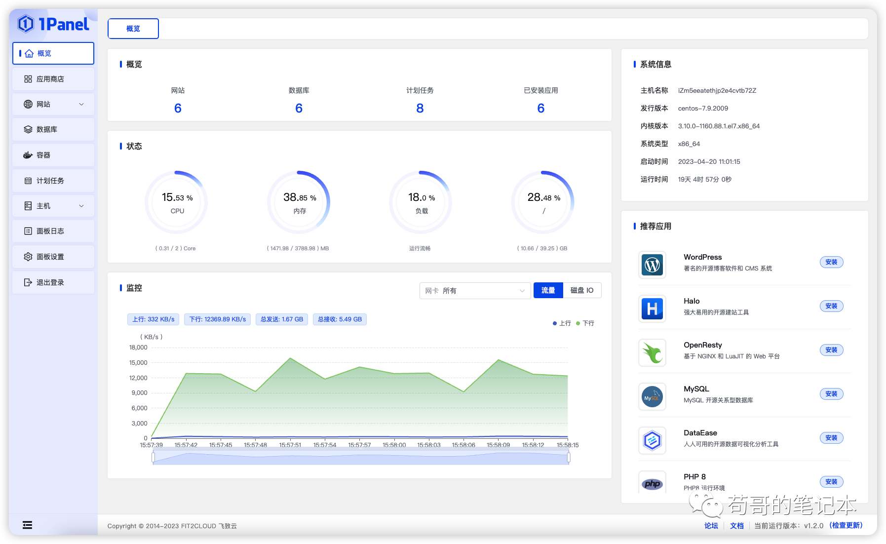
1Panel 是一个现代化、开源的 Linux 服务器运维管理面板。1Panel 的功能和优势包括:

  • 快速建站:深度集成 Wordpress 和 Halo,域名绑定、SSL 证书配置等一键搞定;

  • 高效管理:通过 Web 端轻松管理 Linux 服务器,包括主机监控、文件管理、数据库管理、容器管理等;

  • 安全可靠:基于容器来管理和部署应用,最小漏洞暴露面,提供防火墙和日志审计等功能;

  • 一键备:支持一键备份和恢复,备份数据到各类云端存储,永不丢失。


1panel之前,宝塔面板应该是使用者最多的一款运维软件。二者都是常见的服务器管理面板,用于简化服务器管理和配置的工具。它们有一些相似之处,同时也有一些区别。下面是它们的一些对比:


1. 用户界面:宝塔的用户界面设计简洁、直观,易于使用和导航。它提供了一个集成的仪表板,可以方便地管理服务器、网站、数据库等。1Panel的用户界面也相对简洁,但可能需要一些时间来适应其特定的布局和工作流程。

2. 功能和模块:宝塔提供了丰富的功能和模块,包括网站管理、数据库管理、文件管理、SSL证书管理、邮件服务、安全防护等。宝塔还提供了一键安装常见的Web应用程序,如WordPress、Joomla等。1Panel提供了类似的功能,但可能没有宝塔的模块和应用程序安装选项那么多。

3. 支持的操作系统:宝塔支持多种操作系统,包括Linux(如CentOS、Ubuntu、Debian)、Windows Server等。1Panel主要支持Linux操作系统,如CentOS、Ubuntu等。

4. 社区和支持:宝塔拥有庞大的用户社区和活跃的支持论坛,用户可以在社区中获取帮助、分享经验和解决问题。1Panel的用户社区相对较小,但也有一些支持资源可供参考。

5. 价格:宝塔提供免费版和付费版(Enterprise版),免费版已经具备了大部分常用功能。1Panel是开源软件,可以免费使用。


总的来说,宝塔和1Panel都是功能强大的服务器管理面板,提供了简化服务器管理和配置的工具。选择使用哪个面板取决于个人偏好、使用需求和对操作系统的支持。建议根据自己的实际情况和需求进行评估和选择。


开源地址

https://github.com/1Panel-dev/1Panel

演示截图

UI展示



使用交流





收藏
回帖
  • 消灭零回复